When it comes to electrical systems, understanding the wiring diagram is crucial to ensuring everything works properly. This is especially true when working with solenoids, which are electromechanical devices that are used to control the flow of electric current. By having a good grasp of the wiring diagram, you can troubleshoot any issues that may arise and make sure the solenoid functions as intended.
Whether you are installing a new solenoid or troubleshooting an existing one, having a clear wiring diagram can save you time and effort. It provides a visual representation of how the components are connected and helps you identify any potential problems that may be causing issues with the solenoid’s operation.
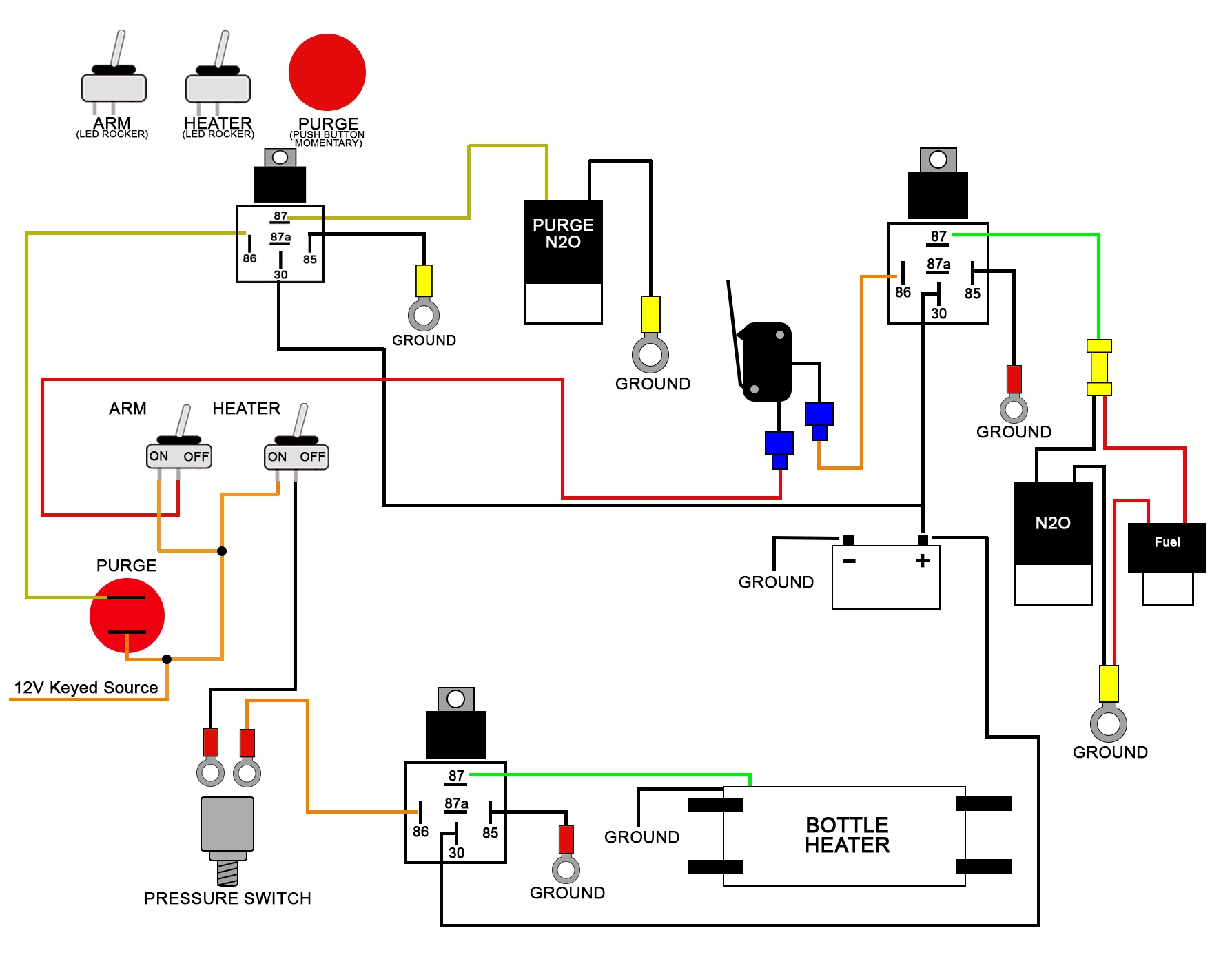
Solenoid Wiring Diagram
Typically, a solenoid wiring diagram will show the various components of the solenoid, such as the coil, plunger, and contacts, as well as how they are connected to the power source and other devices. It will also indicate the direction of current flow and any additional components, such as diodes or resistors, that may be included in the circuit.
One important thing to note when referencing a solenoid wiring diagram is to ensure you are using the correct diagram for the specific solenoid you are working with. Different solenoids may have different wiring configurations, so it is essential to consult the manufacturer’s documentation or specifications to ensure you have the right information.
Additionally, when wiring a solenoid, it is important to follow proper safety precautions and guidelines. Make sure the power source is disconnected before making any connections, and double-check all connections to ensure they are secure and correct. Failure to do so could result in damage to the solenoid or other electrical components.
By understanding and following the wiring diagram for your solenoid, you can ensure that it operates efficiently and effectively. Proper wiring not only prevents malfunctions but can also extend the lifespan of the solenoid, saving you time and money in the long run.
In conclusion, a solenoid wiring diagram is a valuable tool for anyone working with solenoids. It provides a clear visual representation of how the components are connected and helps troubleshoot any issues that may arise. By following the diagram and proper safety procedures, you can ensure your solenoid functions properly and reliably.
